Knowledgebase

LoRaWAN Cloud Dashboard Guide

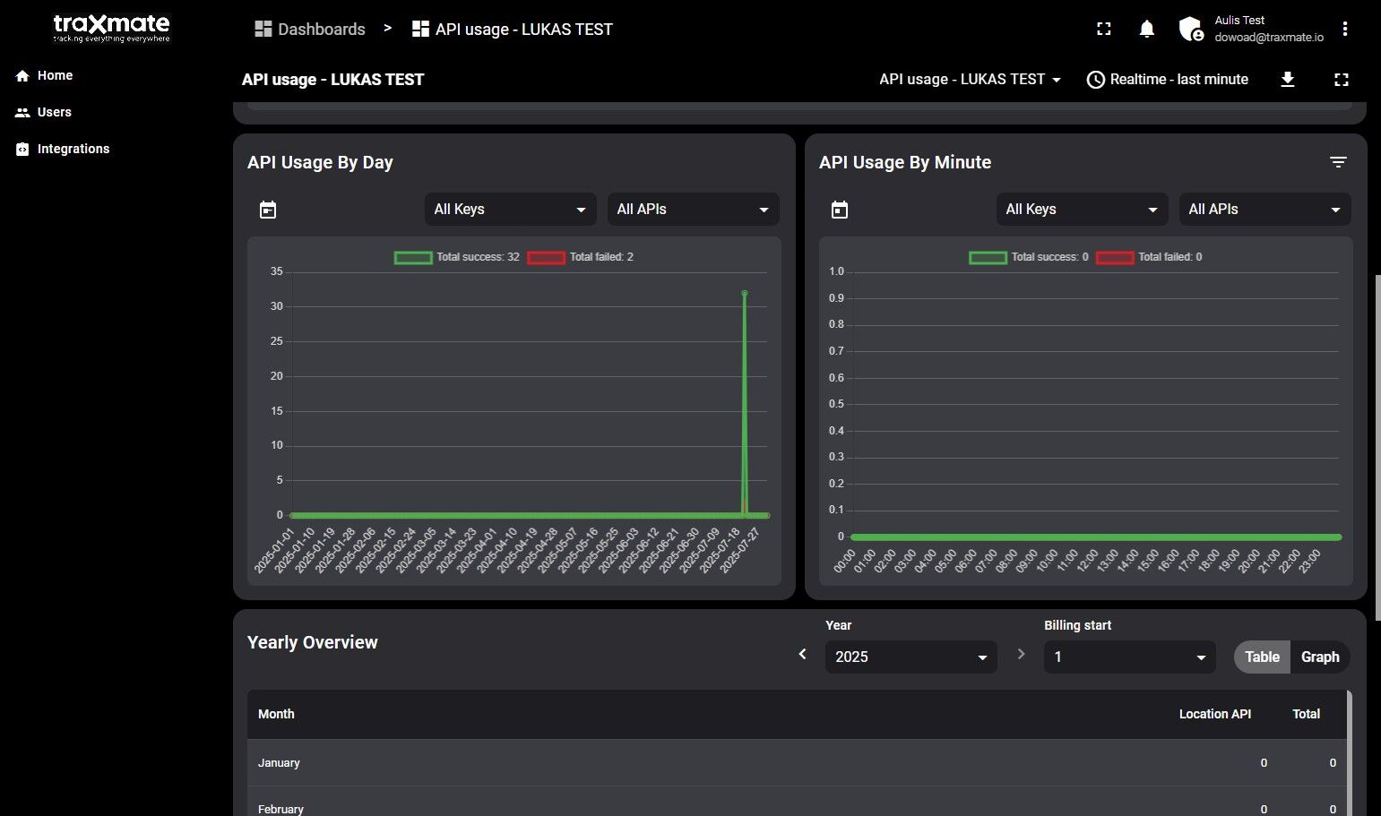
2. Homepage of the account shows statistics of API usage

FB923C standard

3. Select the correct parameters

FB923C standard

4. More API data

FB923C standard

5. Click “Table”

FB923C standard

6. Find and create users in the “Users” dashboard

FB923C standard

7. Find your service token in the “Integrations” dashboard

FB923C standard

Did this article help you?

Stay updated with the latest developments. Learn how to build location-aware applications.